Optimiser le coaching commercial : Pourquoi passer à l’IA ?
Ce manque de visibilité crée une culture de “coaching aléatoire”. Sans une vision d’ensemble, il est impossible de déterminer si une baisse de conversion est due à une tendance du marché ou à une lacune spécifique de votre équipe dans le traitement des objections.
Avec le lancement du tableau de bord d’évaluation d’appels Onoff Business, nous aidons les équipes à passer de preuves anecdotiques à un moteur de QA standardisé et évolutif.
Le problème : La "majorité silencieuse" des appels de vente
La QA traditionnelle est lente et sujette aux préjugés humains. Lorsque les managers n’évaluent que les appels pour lesquels ils “ont le temps”, la boucle de rétroaction se brise : les meilleurs éléments ne reçoivent pas la reconnaissance qu’ils méritent, et les collaborateurs en difficulté ne bénéficient pas de l’intervention spécifique dont ils ont besoin.
Résoudre le dilemme du manager : De l'écoute à l'analyse stratégique
Le nouveau tableau de bord transforme les données brutes des appels en une feuille de route stratégique. Au lieu de s’interroger sur la performance de l’équipe, les managers peuvent désormais comprendre le “pourquoi” derrière les chiffres.
1. Identifier les lacunes de compétences (Aperçu de la performance utilisateur)
Plutôt qu’une session de coaching vague demandant de “faire mieux”, les managers peuvent utiliser l’Aperçu de la performance utilisateur pour voir exactement quelle étape du cycle de vente fait défaut. L’équipe a-t-elle des difficultés avec la découverte des besoins ou avec la clôture et les prochaines étapes ? En triant par indicateurs spécifiques, vous pouvez identifier si un problème de performance est collectif ou s’il s’agit d’un besoin de coaching individuel.
Le bénéfice : Des points individuels ciblés sur les compétences spécifiques qui génèrent réellement du chiffre d’affaires.
2. Éliminer la subjectivité (Distribution centralisée de la qualité)
En utilisant l’IA pour évaluer les appels selon 10 paramètres prédéfinis — tels que la présentation de la proposition de valeur et la création de rapports de confiance — vous supprimez le biais du “j’ai l’impression que tu te débrouilles bien”. La vue Appels évalués par note fournit une référence objective d’excellence pour tout le département.
Le bénéfice : Un système d’évaluation juste et transparent auquel les commerciaux font réellement confiance.
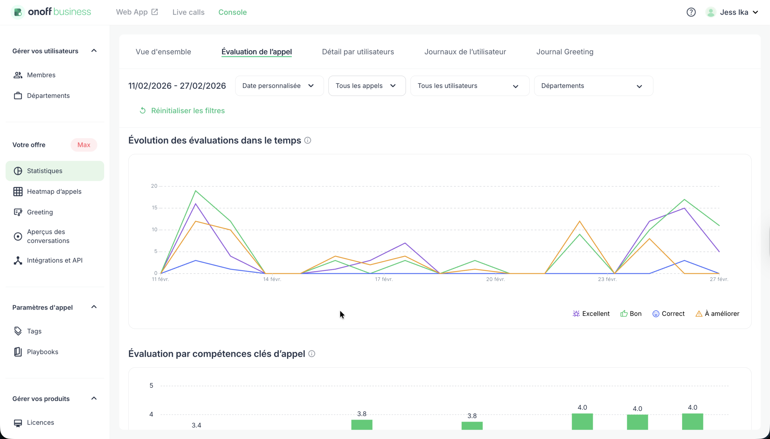
3. Mesurer le coaching (Tendances d'évaluation)
La plus grande frustration pour un leader est d’investir du temps dans une formation sans savoir si elle a porté ses fruits. Le graphique des Tendances d’évaluation suit les modèles de qualité au fil du temps. Si vous avez organisé un atelier sur le traitement des objections, vous pouvez comparer les performances avant et après la session en ajustant la plage de dates pour identifier concrètement l’évolution des résultats.
Le bénéfice : La preuve tangible que votre coaching fait bouger les lignes.
Le point de vue utilisateur : Progresser grâce au feedback instantané
Pour le commercial, l’avantage ne réside pas seulement dans le fait d’être “surveillé”, mais dans une croissance professionnelle accélérée. Auparavant, un commercial pouvait attendre une semaine avant d’avoir un retour sur un appel. Avec l’évaluation IA d’Onoff, il obtient instantanément un résumé qualitatif et un score.
Bâtir une culture de coaching évolutive
Le tableau de bord d’évaluation d’appels (disponible dans le plan Max) n’est pas seulement un outil de reporting ; c’est un levier de performance. En automatisant la détection des erreurs et des succès, les leaders peuvent consacrer leur temps là où il compte le plus : dans des conversations de coaching à haute valeur ajoutée qui permettent de conclure davantage de ventes.
Vous souhaitez obtenir de l'aide pour avancer avec le choix de la téléphonie pour votre entreprise ?
Un de nos experts peut vous conseiller :
Vous avez aimé cet article ? N’hésitez pas à le partager avec votre réseau :
Articles récents :
Pour la plupart des managers commerciaux, l'assurance qualité (QA) ressemble à la recherche d'une aiguille dans une botte de foin. En moyenne, un manager n'écoute que 2 % des appels de son équipe, espérant tomber par hasard sur un moment propice au coaching, tandis que les 98 % restants des interactions clients demeurent un mystère total.
Prospection commerciale : pourquoi l’outbound reste un pilier de la vente moderne, Interview de Steve Compere, CEO d’Uptoo
Steve Compere, CEO d’Uptoo, l’une des agences de vente les plus reconnues en France, apporte une réponse claire dans cette interview exclusive réalisée avec Onoff Business.
Découvrez de nouvelles possibilités avec l’API publique Onoff Business
L’API publique Onoff Business est une nouvelle fonctionnalité puissante qui permet aux entreprises de connecter facilement leurs systèmes internes (IT, RH, outils métiers) à leur solution de téléphonie cloud Onoff Business.
