FEATURES > … > ADMINISTRATION INTERFACE
Call analysis with artificial intelligence (AI Call Evaluation)
Improve the quality of your calls with precise, automated AI-powered analysis, seamlessly integrated into Onoff Business. Your teams receive a complete evaluation for every call: transcription, scoring, detailed analysis, and recommendations to optimize commercial performance.

Transcription, scoring, and AI feedback to boost your sales performance
Get an overall score, detailed evaluation, and personalized recommendations for each call

AI-powered automated call analysis for enhanced performance
Administrators can customize the weighting of each criterion (from 1 to 5) to adapt the analysis to their commercial reality.
Evaluations are automatically synchronized between the B2B Console and the Web App, ensuring a simple, seamless, and centralized view of call performance across all platforms
AI Call evaluation dashboard
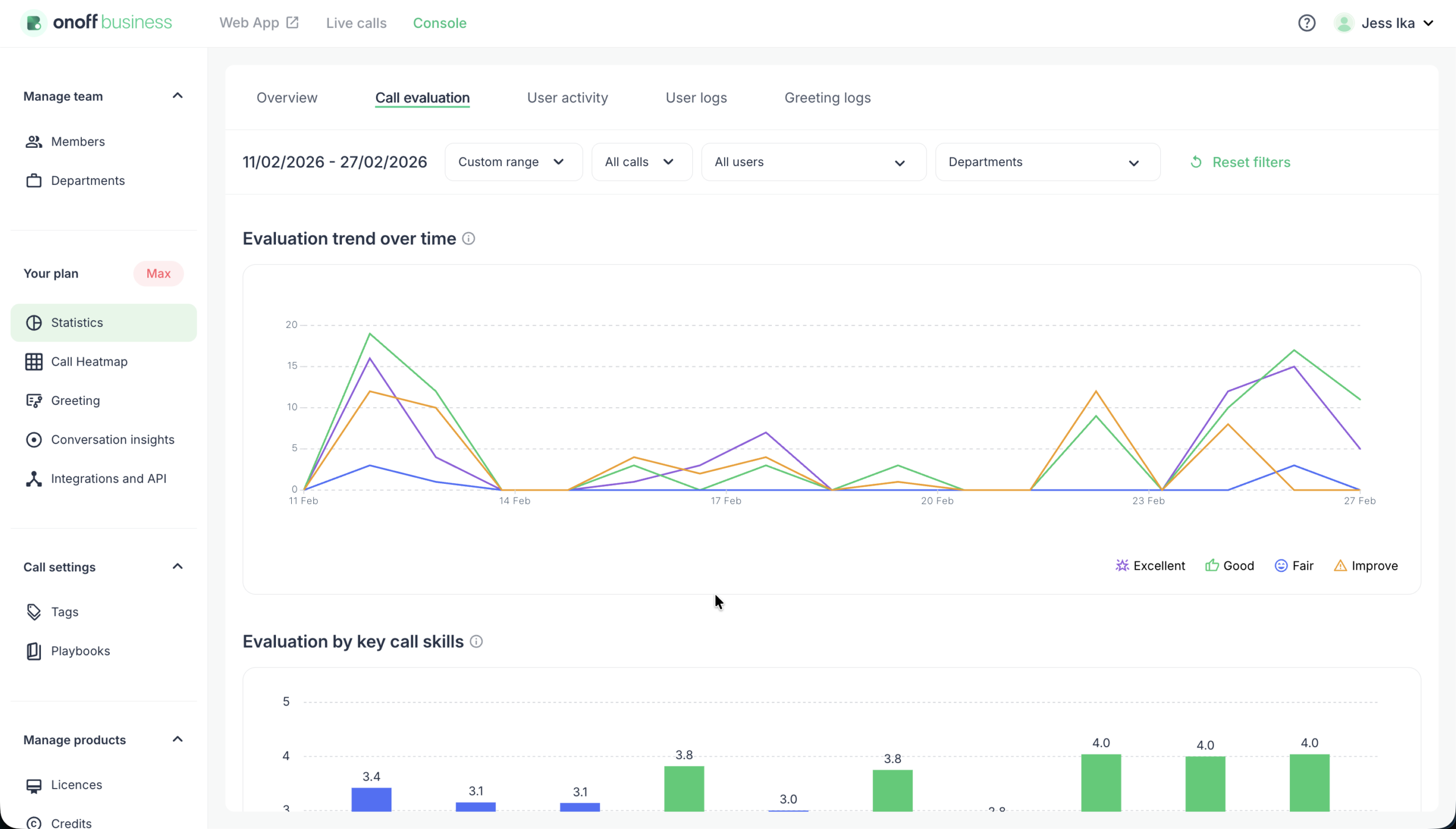
Centralized Quality Performance Dashboard
Gain a high-level overview of your team’s evaluated call performance with a centralized dashboard that tracks evaluation trends and performance distribution. Specifically designed for the Max Plan, this tool allows managers to monitor evaluated call counts by type (inbound vs. outbound) and analyze overall quality ratings—from “Excellent” to “Improve”—to ensure consistent customer experiences.


Skill-Based Performance Analytics
Drill down into the specific strengths and weaknesses of your team by analyzing performance across predefined call skills, such as objection handling, rapport building, and closing. The dashboard provides a detailed view of user performance, listing overall scores and individual skill metrics to help managers identify top performers and target specific coaching opportunities. Managers can sort the table by overall score or by individual skill metrics to quickly identify performance patterns
Dynamic Trend Tracking and Coaching Insights
Visualize how your team’s quality evolves over time with dynamic trend charts that update based on your selected date range and department filters. By regularly tracking quality patterns and performance fluctuations, managers can measure the direct impact of coaching interventions and ensure long-term improvement in communication standards.

More features
Somebody leaving the company? Reassign a number to another employee in a few clicks.
Transfer your current business numbers to Onoff Business in a few simple steps.
Buy credit and give your teams the flexibility to call premium numbers and make international calls.
